污泥处置

青达环保专业从事高含水固废处理技术研发、装备制造、工程建设和运营服务,主营业务包括污泥脱水干化、污泥热解炭化、生物质固废资源化利用等。

高压立式压滤

青达环保自主研发的高压破壁机械脱水技术与装备,成功应用到高含水生物质废渣、市政污泥等物料的脱水,可以将物料中的水分大部分进行脱除将含水率从80%降低到40%,提升了生产效率,同时大大降低了脱水耗能和处置成本。

工艺:污泥调理+脱水改性+通风干化

污泥调理阶段:高效改善剩余污泥脱水性能,使剩余污泥中的水分和固体颗粒易于分离。

脱水改性工艺段: 机械压滤,脱除污泥水分至60%。

通风干化工艺段:不加热状态下,对压榨后污泥进行强制通风干化,进一步脱除污泥中的水分,含水率降至40%以下。


  • 圆盘干燥机

    圆盘干燥机是以饱和水蒸气为热传导的设备,主体由一个圆筒形外壳和一组中心贯穿的圆盘组成。圆盘组是中空的,热介质通过一组组圆盘片流过,把热量通过间接传输给烘干物料;物料在圆盘与外壳之间通过被加热同时水分蒸发脱除。


    优势特点:

    物料可以和换热面充分接触,换热效率高,单台处理能力大

    盘片间设置刮板,防止粘性物料粘结,同时可以调节物料在干燥机内的停留时间

    设备运行平稳,操作维护简单

    设备密封性好,无异味

  • 圆盘式半干化+流化床焚烧”技术

    污泥半干化焚烧的工艺流程

    进入污泥处理厂的湿污泥由污泥泵送入污泥干化机,干化机内的污泥通过间接加热升温并蒸发出水分,蒸发出的废蒸汽经冷凝器冷凝成液体后处理达标排放或纳入污水管网。干化后的污泥进入焚烧炉焚烧,污泥焚烧产生的高温烟气经过余热锅炉、省煤器和空气预热器回收热能,再经过尾气净化装置处理达标后经烟囱排入大气。回收的热能产生蒸汽或加热导热油,蒸汽或导热油作为干化机的热源介质,实现热量的有效利用。

高压立式压滤

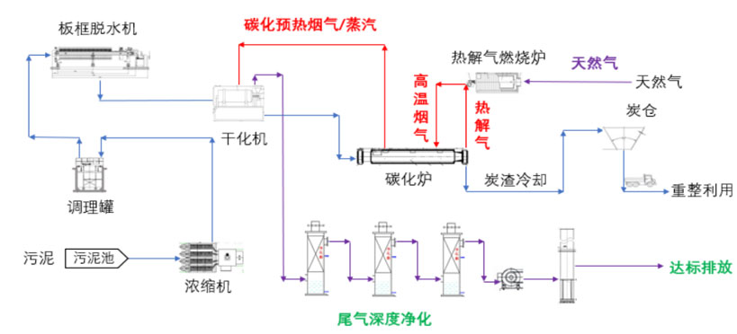
污泥连续热力干化耦合绝氧热解工艺流程

污泥浓缩: 污水处理厂含水率97%的脱水污泥通过泵输送至调质池中,添加药剂后,经叠罗浓缩机浓缩到含水率95%的泥浆。

污泥调质: 调配好的污泥通过泵送至污泥调理罐,加入药剂后进行搅拌调理,使污泥的细胞壁破坏,便于后续挤压脱水。

板框脱水: 调理后的污泥送入板框机进行固液分离,污泥含水率降至60%左右。

热力干化: 板框脱水后的60%的泥饼送入污泥干燥机,在干燥机内与碳化炉排出的余热烟气接触,加热蒸发水分,将含水率60%左右的污泥干燥至含水率20%以下。


在此环节,也可利用蒸汽余热锅炉,吸收碳化炉排出的热烟气产生蒸汽,送入污泥蒸汽干化机,与污泥间接接触蒸发脱水。

热解炭化: 含水率20%左右的污泥,输送进入连续式绝氧热解碳化炉,与热烟气间接加热发生热解碳化反应,产生污泥炭排出经冷却后,送至炭渣储存仓。碳化产生的热解气进入热解气燃烧系统燃烧。

热解气燃烧: 由碳化炉产生的热解气,进入热解气燃烧装置,产生800~900℃的烟气,返回碳化炉,为热解碳化提供热量。污泥热值较低时导致热解气热量不足时,由天然气补充提供。

热量的梯级利用: 为了充分回收热量,热解炭化炉产生的热解气燃烧后,产生900℃左右的热烟气,热烟气首先进入热解炉,提供热解所需热量,从热解炉出来的烟气温度为600℃左右,为脱水泥饼的热力干燥提供热量,干燥后烟气温度降至120℃后进入烟气处理系统。

烟气处理系统: 热解气和天然气燃烧过程中,会产生氮氧化物和二氧化硫等污染物。烟气通过脱硝、脱硫、除尘等工艺处理后达标排放。


固体废弃物前置干燥炭化技术

固体废弃物前置干燥炭化技术工艺流程

1)污泥处理

(1)污泥到场后被送入密闭的污泥储仓中,污泥储仓处于负压状态,可以有效防止气味外散。

(2)利用密闭的污泥给料系统将污泥输送至紧邻的前置干燥炭化处理机内。

(3)前置干燥炭化处理机抽取锅炉尾部烟道的高温炉烟(大于 500℃),对 送入前置干燥炭化处理机内的污泥进行干燥和粉化处理。在前置干燥炭化处理机末 端的输送设备的作用下,前置干燥炭化处理机内部形成较大的负压,确保污泥粉末 和干燥后的蒸汽、水等不外漏。

(4)污泥粉末和其它干燥产物随炉烟通过密闭炉烟管道从锅炉接口直接进入 炉膛焚烧,高温燃烧直至燃尽成为灰,炉内整个燃烧停留时间超过 2 秒,完全杜绝二噁英等有害物质的生成。

(5)污泥燃烧产物通过锅炉尾部环保净化设备净化达标后排入大气。

2)生物质处理

(1)生物质到场后通过撕碎机撕碎后送入料仓储存。

(2)前置干燥炭化处理机抽取锅炉尾部烟道的高温炉烟(大于 500℃),对 通过螺旋给料机送入前置干燥炭化处理机内的生物质进行干燥、炭化与粉碎。

(3)生物质燃烧产物通过锅炉环保净化设备净化达标后排入大气。

3)生活垃圾等处理

(1)生活垃圾等到场后送入密闭的 1 级储料仓,然后通过垃圾撕碎机进行撕 碎,撕碎后的垃圾被送入 2 级储料仓存储,垃圾渗滤液通过特定的容器收集盛放。

(2)前置干燥炭化处理机抽取锅炉尾部烟道的高温炉烟(温度大于 500℃), 同时将撕碎后的垃圾送入前置干燥炭化处理机中进行干燥、炭化、热解与研磨。

(3)垃圾干燥炭化及热解后的气体产物及半焦粉末等被送入炉内焚烧,高温 (1300~1500℃)焚烧直至燃尽,炉内整个燃烧停留时间超过 2 秒,基本消除二噁 英及其前体物,杜绝燃烧产物中二噁英等有害物质的生成。

(4)垃圾干燥炭化及热解后的气体及半焦等产物焚烧后通过锅炉尾部环保净 化设备净化达标后排入大气。


业务范围:

个性化+标准化的系统设计及装备制造生产。

应用领域

适用于各种市政、农村生活污水、医疗废水、工业污水等处理。

联系方式

市政环保部:

  韩工 13553095030

86(0)532-86625093